개요
코콤 앱에서 에너지 조회 기능을 HA에서 직접 활용할 수 있도록 커스텀 컴포넌트를 제작하였습니다.
10월에 배포를 시작해서 잘 동작하고 있네요.

1. 월패드로 코콤을 사용하고
2. 위 앱을 사용하고 있으면서
3. HA를 홈 IOT 플랫폼으로 활용하고 계신 분
이면 컴포넌트 설치 후 에너지 정보를 주기적으로 수집할 수 있습니다.

이렇게 확인되는 전기, 가스, 수도 데이터가 주기적으로 수집 됩니다.
단지에서 제공하는 데이터를 활용하기 때문에 세대 내에서 전기, 가스, 수도 사용량 자료를 따로 수집할 필요가 없어집니다.
(분전함에서 에너지미터 설치할 필요도 없어지고, 계량기에서 측정할 필요도 없습니다. 취미 생활로 하시는 분들이야 즐거우시겠지만 ㅎㅎ)
컴포넌트 제작
전체적으로 아래와 같은 과정을 거쳤습니다.
- 코콤 앱 리버싱(디컴파일 & 분석)
- 코콤 앱 통신 및 데이터 분석
- 앱 외부 환경에서 소켓 통신 테스트 (인증, 조회, 제어)
- HA 커스텀 컴포넌트 개발
설치 방법
HACS > Integrations > 오른쪽 점 3개 > Custom repositories 선택
Repository 입력란 : https://github.com/angkk2u/kocom_energy 입력, Category 선택란에서 Integration 선택 후 ADD 버튼

저장소가 추가 되면 코콤 에너지 사용량 센서 컴포넌트가 검색되며 다운로드 가능



설치 후 재시작 필요 상태가 되며 HA 재시작
통합구성요소 화면으로 이동 > 통합구성요소 추가하기 클릭 > kocom 검색 후 Kocom Energy Integration 선택

코콤 앱 사용자 ID 입력 : 서버 IP 확인 시 아이디로 어느단지인지 IP가 뭔지 정보를 가져옵니다.
http://221.141.3.28/SvrInfo.php?uid=본인사용ID
검색해보시면 알 수 있습니다.

만약 아이디가 없거나 IP를 못 찾을 경우

IP를 찾을 경우 자동으로 입력했던 값이 세팅되니 수정하지 마시고 비번과 업데이터 주기를 선택합니다.

인증 실패 할 경우

성공한 경우 컴포넌트 세팅이 완료 됩니다.

센서들이 생긴 것을 알 수 있습니다.

활용하기
이런식으로 대시보드에 간단히 추가해서 사용가능하고 센서값이 있으니 꾸미시면 됩니다.

에너지 탭에서 구성을 추가하여 아래와 같이 활용 가능합니다.




로그 확인
설치나 사용중에 오류가 생긴다면 로그에 찍히지만 디버깅용 정보를 확인하려면 아래 과정을 거치면 됩니다.
configuration.yaml 에서 로그 레벨을 debug로 변경해줍니다.
logger:
default: warning
logs:
custom_components.kocom_energy: debug
만약 기존에 logger: 와 logs: 설정이 있는 경우 custom_components.kocom_energy: debug 만 추가 해주시면 됩니다.

수집된 데이터 중 이상치(outlier) 처리
수신된 값에 이상치가 있는 경우 처리 방법입니다.
가끔 어떠한 문제로 값이 말도 안되게 증가했다가 일정시간 이후 정상으로 처리될 때가 있네요.
수신된 패킷 변환 중 오류가 발생할 수 있어서 점검해보니 패킷에서 이미 이상치값으로 수신이 되었습니다.
단지 서버의 로직 점검이 필요해 보입니다.
이미 수신하고 통계처리가 되었기 때문에 보정 처리가 필요합니다.
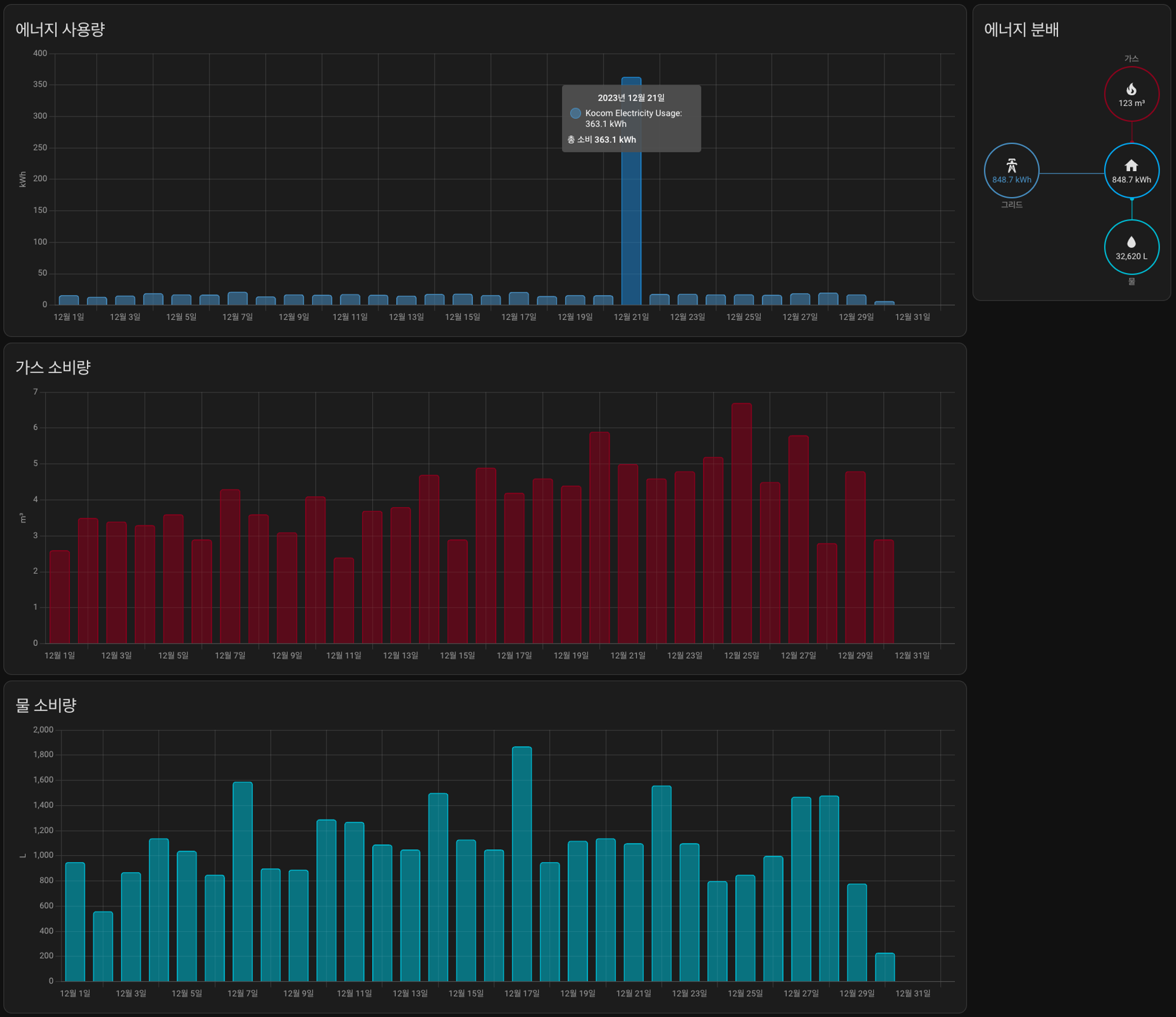
보통 아래와 같이 에너지 탭에서 현상이 눈으로 바로 보입니다.

에너지 탭에 특정 날짜에 에너지 사용량이 급증 합니다.

개발자 도구 통계 조정을 통해서 이상치를 무시하도록 변경해줍니다.

오른쪽에 합계 조정하기 버튼을 눌러 줍니다.
이상치값이 있는 날짜와 시간을 선택해서 조회한 뒤

값을 0으로 조정해줍니다. (이로 인해 발생하는 오차는 무시하였습니다)


수정하고 나서는 이상치가 없으니 y 축 스케일이 조정되어 그래프가 자연스럽게 표시 되네요.

까페에 공유 했던 글
https://cafe.naver.com/koreassistant/14699
코콤 에너지 컴포넌트 베타 테스트 (코콤앱 사용자만 가능) 10/14 1차 추가
대한민국 모임의 시작, 네이버 카페
cafe.naver.com
https://cafe.naver.com/koreassistant/14755
코콤 에너지 컴포넌트(코콤 앱 사용자용) 정식버전 배포
대한민국 모임의 시작, 네이버 카페
cafe.naver.com