안녕하세요! 이번 블로그에서는 Proxmox Backup Server(PBS)를 Synology Virtual Machine Manager(VMM) 환경에 설치하고, 효율적인 백업 시스템을 구성하는 과정을 소개하려고 합니다.
Proxmox Backup Server는 고성능의 백업 솔루션으로, Proxmox VE 환경과 완벽하게 통합되어 안정적이고 효율적인 백업 및 복구 기능을 제공합니다. 특히, 데이터 중복 제거(Deduplication), 압축, 암호화와 같은 고급 기능을 제공하여 IT 환경의 백업 관리를 한층 더 간편하게 만들어줍니다.
왜 Synology VMM과 PBS를 함께 사용할까요?
Synology NAS는 뛰어난 스토리지 솔루션을 제공하며, VMM(Virtual Machine Manager)을 통해 가상화 환경도 지원합니다. 이를 통해 Proxmox Backup Server를 NAS에 설치함으로써 경제적이고 통합된 데이터 백업 시스템을 구축할 수 있습니다.
Proxmox 의 다양한 백업 방식
Proxmox 환경에서 사용할 수 있는 다양한 백업 방법을 정리하면 다음과 같습니다.
적합한 백업 전략을 설계할 수 있습니다.
백업 방법 특징 장점 단점 사용 사례
| Proxmox Backup Server(PBS) | Proxmox 전용 백업 솔루션. 증분 백업, 중복 제거, 암호화 지원. | - Proxmox와 완벽 통합- 고성능 증분 백업- 보안 강화 | - PBS 설치 및 관리 필요 | - Proxmox 전체 환경 체계적 백업- 고급 기능이 필요한 기업 환경 |
| NFS(Network File System) | NFS 스토리지를 Proxmox에 연결하여 백업. | - 설정 간단- 네트워크 기반 공유 스토리지 사용 | - 네트워크 성능 의존- 중복 제거 등 고급 기능 부족 | - NFS 스토리지 보유 환경- 소규모 서버 비용 효율적 백업 |
| 스냅샷(Snapshot) | LVM, ZFS, Ceph 등 스냅샷 기능으로 VM 특정 시점 상태 저장. | - 빠른 백업 속도- 간단한 설정 | - 동일 스토리지에 저장 시 스토리지 장애에 취약- 장기 보관에 부적합 | - 테스트 환경- 빠른 복구가 필요한 단기 백업 |
| CIFS/SMB(Windows 공유) | CIFS/SMB 네트워크 공유를 활용하여 백업. | - Windows와 호환성 높음- 설정 간단 | - NFS와 동일한 네트워크 성능 의존- 고급 기능 부족 | - Windows 기반 네트워크 환경 |
| 외장 디스크/USB | Proxmox에 연결된 외장 디스크나 USB에 로컬 백업. | - 네트워크 의존성 없음- 간단한 백업 방식 | - 디스크 교체 등 관리 불편- 자동화 어려움 | - 오프라인 백업- 추가 인프라 구축 어려운 환경 |
| 클라우드 스토리지 | S3 호환 클라우드(AWS, Wasabi 등)와 연동하여 백업. | - 오프사이트 백업- 확장성 우수 | - 클라우드 사용 비용 발생- 대역폭 의존 | - 재해 복구(DR) 목적- 클라우드 활용 가능 환경 |
| rsync | rsync를 통해 파일/폴더를 다른 서버로 동기화. | - 파일 단위 증분 백업- 설정 간단 | - VM 전체 복구 부적합- 수동 관리 필요 | - 특정 파일/폴더 백업- 간단한 데이터 보호 |
| 타사 백업 솔루션 | Veeam, Bacula 등과 통합하여 다양한 플랫폼 백업. | - 다양한 플랫폼 지원- 고급 관리 기능 | - 라이선스 비용 발생 가능- 설정 복잡 | - 여러 플랫폼 통합 백업- Proxmox 외 워크로드 함께 보호 |
요약
- PBS: Proxmox 전용 고급 백업 솔루션.
- NFS/SMB: 비용 효율적인 네트워크 스토리지 활용.
- 스냅샷: 빠르고 간단한 단기 백업.
- 클라우드: 오프사이트 재해 복구(DR) 목적.
- 외장 디스크: 오프라인 백업.
- rsync: 파일 단위로 간단히 백업.
- 타사 솔루션: 다양한 플랫폼 통합 백업.
이 표를 참고하여 요구사항과 환경에 맞는 백업 방법을 선택할 수 있고, 이 글에선 1번으로 진행합니다.
구성
백업 구성을 간략히 표기하면 다음과 같습니다.

Proxmox Backup Server 설치
설치 준비 : DSM 공유 폴더 생성 및 ISO 다운로드
설치 ISO 다운로드
Downloads
Proxmox VE 8.3 ISO Installer Version 8.3-1 File Size 1.45 GB Last Updated November 21, 2024 SHA256SUM b5c2d10d6492d2d763e648bc8562d0f77a90c39fac3a664e676e795735198b45
www.proxmox.com
Proxmox Backup Server ISO Installer를 다운로드 받고 DSM 에서 공유폴더를 하나 만들어 줍니다.
PBS에서 VM들을 백업할 저장소 연결을 위해 NFS 권한을 설정해 줍니다.


PBS 설치
VMM 에 백업서버 운영을 위한 VM을 생성해줍니다.






생성된 VMM 에 PBS를 설치 합니다.







설치 후 작업
웹 콘솔 접속 설치한 IP가 192.168.1.29 라면 브라우저에서 https://192.168.1.29:8007/ 주소로 접속합니다.
메뉴의 Administrator > Shell 화면에서 설치 후 작업 스크립트를 실행합니다.
mkdir /mnt/synology
chown backup:backup /mnt/synology
bash -c "$(wget -qLO - <https://github.com/community-scripts/ProxmoxVE/raw/main/misc/post-pbs-install.sh>)"








속도가 늦는데 언제 끝날지 진행상황 표기가 안되지 일단 종료 후 웹 콘솔상에서 진행하는 것이 좋습니다.

PBS에 Synology NFS 연결
echo "192.168.1.10:/volume1/proxmox/pbs_backup /mnt/synology nfs vers=4,nouser,atime,auto,retrans=2,rw,dev,exec 0 0" >> /etc/fstab
mount -a
systemctl daemon-reload
chmod 775 /mnt/synology
PBS 사용자, 권한 신청
백업에 사용할 사용자를 생성하고 권한을 설정합니다.


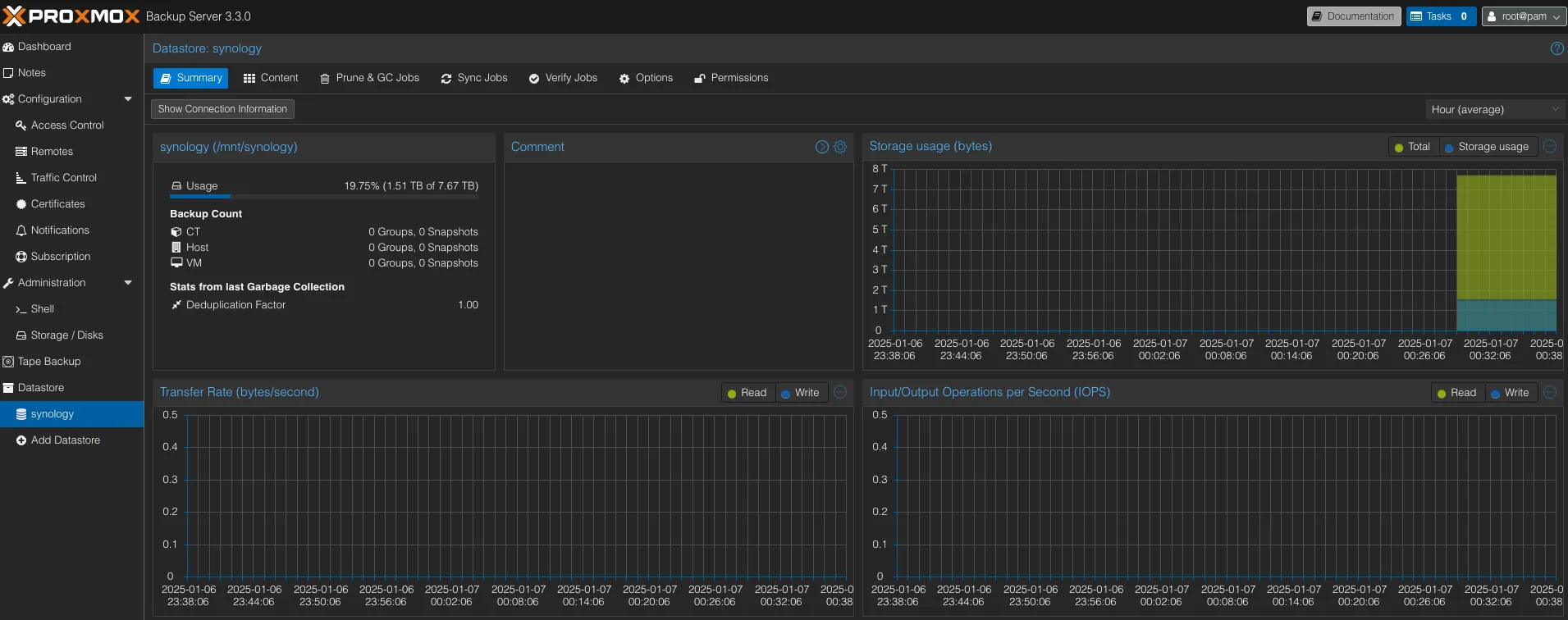
Datastore 생성
백업할 공간을 구성해줍니다. 위에서 DSM으로 생성했던 저장공간에 NFS로 마운트 된 경로에 연결할 수 있습니다.


Proxmox 에서 PBS로 Storage 연결
PBS 에서 fingerprint를 먼저 복사 한 뒤

Proxmox에서 pbs로 백업서버를 추가 해줍니다. 위에서 복사 해뒀던 filgerprint를 사용해야 합니다.


(옵션) Synology DSM 에서 PBS 모니터링
VMM에서 PBS 서버 모니터링이 가능하도록 agent를 설치 합니다.
apt install qemu-guest-agent
일부 메트릭이 표기되지 않다가 agent 설치 후 모니터링이 가능해 집니다.

Backup 정책 생성
이제 각 VM들을 백업 정책을 생성하여 주기적으로 백업하도록 설정해줍니다.
백업 보관 주기, 백업 스케줄, 백업주기를 저장 공간 등의 상황에 맞춰 세팅합니다.


이것으로 Proxmox Backup Server(PBS)를 활용한 백업 설치와 설정 방법, 그리고 일반적인 백업 환경 구성에 대해 알아보았습니다.
PBS를 통해 효율적인 데이터 관리와 안정적인 백업 환경을 구축할 수 있으며, 주요 백업 정책과 다양한 스토리지 옵션을 활용하여 조직의 요구사항에 맞는 최적화된 환경을 설정할 수 있습니다. 특히, 증분 백업과 중복 제거, 암호화와 같은 기능은 스토리지 공간 절약과 데이터 보안을 동시에 제공하여 더욱 강력한 백업 솔루션을 가능하게 합니다.
안정적인 백업 환경은 단순히 데이터를 보호하는 것을 넘어, 비즈니스 연속성을 보장하고 잠재적인 위기에 대한 회복력을 높이는 핵심 요소입니다. 개인이 가정에서 사용하는 서버라고 해도 장애가 발생하면 그것을 복구하는데 많은 시간이 소요됩니다. 이를 대비하여 Proxmox Backup Server를 활용한 강력하고 유연한 백업 솔루션으로 더욱 신뢰할 수 있는 IT 환경을 만들어보세요!